Skip to main content

Remote data collection and visualization

·65 words·1 min
Greg d'Entremont, P.Eng.
Author
Greg d’Entremont, P.Eng.

Continuous remote data collection
#

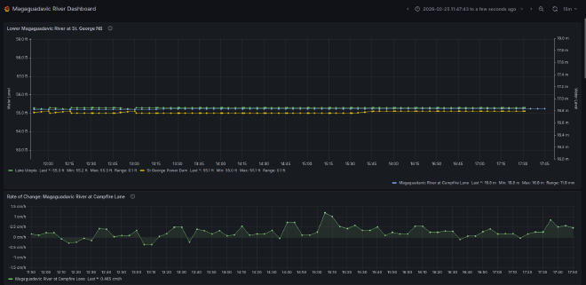
In this example, the remote unit transmits real-time water level data; however, the system is designed for research-grade data collection and can acquire and transmit measurements from any installed environmental probe. This includes water or air temperature, wind speed and direction, pH, dissolved solids, dissolved oxygen, or any other parameter required for scientific monitoring and reporting.

Real-time river monitoring dashboard